System Health Monitoring
Real-time visibility. Centralized control. Maximum uptime.
System Health Monitoring is a cloud-native module of the AxxonSoft ecosystem that provides real-time insights into the health and performance of your entire video surveillance infrastructure. From edge devices to cloud domains, it consolidates monitoring data into one unified, interactive interface.
Built on Prometheus and Victoria Metrics, the module collects telemetry from cameras, servers, archives, and domains — whether on-premises, cloud-based, or hybrid — and delivers actionable analytics to help reduce downtime and improve system reliability.
Available for both Axxon VSaaS Datacenter and Axxon One with the Datacenter Domain Unification feature.
Key Benefits of System Health Monitoring
Centralized Infrastructure Monitoring
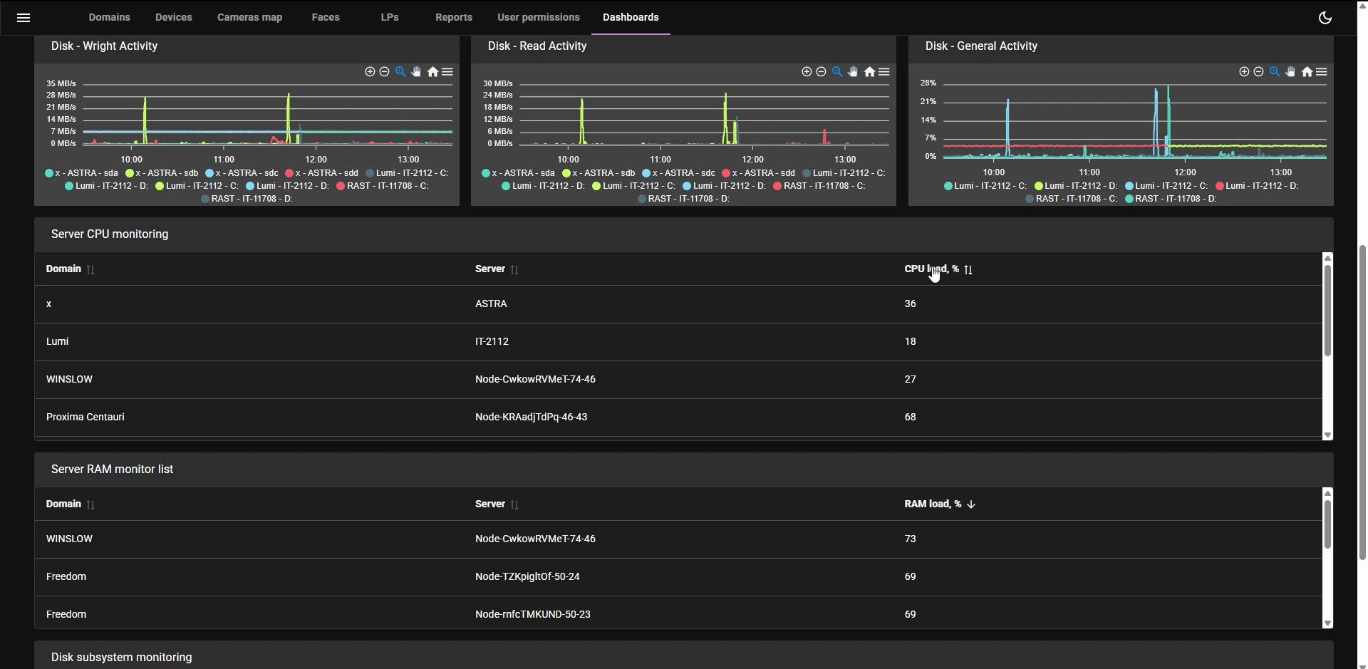
Access all critical system metrics through a single dashboard:
- CPU, RAM, and disk load across servers.
- Camera status (online/offline, recording, FPS, bitrate).
- Archive performance and capacity.
- Disk activity and S.M.A.R.T. health.
- Domain connectivity and uptime status.

End-to-End Visibility — Across All Locations
System Health Monitoring supports federated data collection from:
- Remote domains.
- Datacenter clusters.
- Edge devices.
Whether your infrastructure is centralized, distributed, or hybrid — you stay in control.
Smart IT Daily Healthcheck Dashboard with Visual Analytics
Build custom dashboards with intuitive widgets — counters, graphs, and detailed tables. Quickly detect anomalies using color-coded alerts, set threshold indicators, and analyze historical performance trends through your IT daily healthcheck dashboard.

Use Cases for System Health Monitoring
- Proactive maintenance: Receive early warnings before CPU, RAM, or FPS thresholds are exceeded.
- Service assurance: Monitor video stream health and archive recording to prevent loss of data.
- Resource optimization: Track archive growth over time and optimize storage usage.
- Multi-site system management: Monitor thousands of devices and domains from a single control center.

Scalable, Secure, and Future-Ready System Health Monitoring
System Health Monitoring is designed to grow with your business. It supports role-based access, Grafana integration, and multi-domain environments. Whether you’re managing a small local system or a global enterprise network, you’ll always have the tools to ensure performance, availability, and peace of mind.
